企业动态

当前位置:首页 > 企业动态
  • 各类工业废水水质特点及处理难点汇总大全

    各类工业废水水质特点及处理难点汇总大全

    本文分别介绍印染废水、医院污水、电镀废水、造纸厂废水、制革废水、味精厂废水、农药废水、电泳废水、洗涤废水、电厂废水、印刷废水、啤酒废水、乳制品废水、线路板废水、淀粉废水、屠宰废水、焦化废水等15类废水水质特点及处理难点。1、印染废水印染废水具有水量大、有机污染物含量高、色度深、碱...

    查看更多 2021-11-05 企业动态 600

  • 高盐废水MVR蒸发处理技术原理

    高盐废水MVR蒸发处理技术原理

    含COD高盐废水的处理方法有哪些?含COD的高盐废水能蒸发处理吗?迈源科技主编今天给大家介绍一下含COD高盐废水的处理方法有哪些?一、什么是高盐废水?高盐废水是指含盐量大于1%(质量分数)的废水,主要来自稀土冶炼、化工厂、石油和天然气的收集和加工。这种废水含有多种物质(包括盐、油...

    查看更多 2021-11-05 企业动态 644

  • 单晶硅生产废水蒸发处理项目

    单晶硅生产废水蒸发处理项目

    光伏发电产业发展迅速,今天和大家光伏电池生产废水MVR蒸发处理怎么做以及如何处理的好。一、单晶硅简介单晶硅可用于二极管级、整流器件级、电路级和太阳能电池级单晶产品的生产和深加工。同时,单晶硅后续产品集成电路和半导体分离器件已广泛应用于各个领域,在军用电子设备中也占有重要地位。二、...

    查看更多 2021-11-04 企业动态 645

  • 氯化铵MVR蒸发结晶系统

    氯化铵MVR蒸发结晶系统

    一.氯化铵MVR蒸发结晶系统案例项目概述:1.氯化铵溶液的溶解特性氯化铵溶液的溶解度很高,饱和溶液的沸点也很高,溶液呈酸性,对材料的选择较苛刻。高温条件下,不宜通过MVR蒸发器直接蒸发而结晶,此时所需的压缩机温升较高,特别是离心式压缩机,特别是离心式压气机,高温升转时的转速高,导...

    查看更多 2021-11-04 企业动态 793

  • 危废填埋场垃圾渗滤液全量化处理项目

    危废填埋场垃圾渗滤液全量化处理项目

    一、垃圾渗滤液处理项目概述:1、垃圾渗滤液现状及处理难点:垃圾填埋场渗滤液水质复杂多变,有机物浓度高,营养元素比例失调,受季节降水量影响大,雨季降水多,渗滤液处理量较大,系统处理压力大,发生外溢会对当地水处理系统造成严重破坏;旱季则降水少,垃圾渗滤液氨氮浓度高且含有大量难降解发色...

    查看更多 2021-11-04 企业动态 795

  • 有色金属矿山采选废水处理方法汇总大全

    有色金属矿山采选废水处理方法汇总大全

    如何处理有色金属矿山废水?有色金属矿山开采产生的废水造成矿山环境破坏的主要因素是如何处理有色金属矿山选择的废水?今天迈源科技主编带大家一起学习有色矿山废水的来源及各种处理方法,希望能给大家在废水处理过程中提供一些帮助。一、有色金属矿山废水来源。选矿废水来源:1.采用湿式除尘排水法...

    查看更多 2021-11-04 企业动态 533

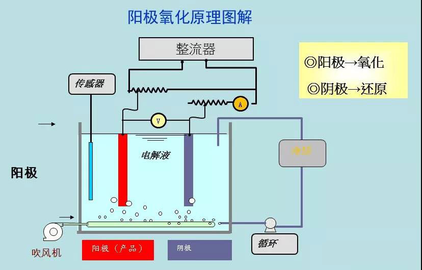
  • 阳极氧化废水MVR处理项目运营说明

    阳极氧化废水MVR处理项目运营说明

    如何处理阳极氧化废水?阳极氧化废水的处理方法有哪些?阳极氧化废水可以用MVR蒸发法处理吗?迈源科技主编回答,阳极氧化废水可以使用MVR蒸发处理1、阳极氧化废水的来源及特点。阳极氧化技术作为电镀行业表面处理中常见且主要的技术,一般常见于铝件等金属构件,为了具有更好的表面特性和光泽度...

    查看更多 2021-11-02 企业动态 721

  • 机械生产加工废水MVR蒸发处理运营说明

    机械生产加工废水MVR蒸发处理运营说明

    机械加工生产废水处理如何零排放?迈源科技主编今天以我司交付的一机械加工生产企业废水零排放处理工程为组为案例,介绍MVR蒸发器如何进行机械加工生产废水零排放处理。1、机械加工生产废水水质特点:(1)机械加工行业涉及酸洗、切削、金属磷化、电池等行业,行业生产规模在迅速扩大,机械加工废...

    查看更多 2021-11-02 企业动态 582

  • 降膜蒸发器蒸发效率的影响因素有哪些?板式MVR蒸发器如何做到维持高效率运行?

    降膜蒸发器蒸发效率的影响因素有哪些?板式MVR蒸发器如何做到维持高效率运行?

    为什么行业内都说降膜蒸发器长期运行后蒸发效率会低?那么影响降膜蒸发器蒸发效率的因素有哪些?迈源科技主编带大家探究一下其中的原因。降膜蒸发器广泛应用于化工、轻工、食品加工、医药等行业的废水处理、污水处理中,降膜蒸发器具有传热系数高、压降小、传热温差损失小、对热敏物料不会引起降解、不...

    查看更多 2021-11-02 企业动态 686

提交需求或反馈

Demand feedback